欢迎来到北京康高特 - 只为给你更好的测试体验,只为让我们成为更好的自己! English 中文

telphone

X射线探伤简介(一)

来源:8868登陆入口 发布时间:2015-10-23 10:28:03 作者: 浏览次数:5788次 分类:技术文章

      射线探伤是利用射线可以穿透物质和在物质中有衰减的特性来发现其中缺陷的一种无损探伤方法。它可以检查金属和非金属材料及其制品的内部缺陷,如焊缝中的气孔、夹渣、未焊透等体积性缺陷。这种无损探伤方法有独特的优越性,即检验缺陷的直观性、准确性和可靠性,而且,得到的射线底片可用于缺陷的分析和作为质量凭证存档。但此法也存在着设备较复杂、成本较高的缺点,并需要对射线进行防护。


X射线的产生

      用来产生X射线的装置是X射线管。它由阴极、阳极和真空玻璃(或金属陶瓷)外壳组成,其简单结构和工作原理如图1所示。阴极通以电流加热至白炽状态时,其阳极周围形成电子云,当在阳极与阴极间施加高压时,电子加速穿过真空空间,高速运动的电子束集中轰击阳极靶子的一个面积(几平方毫米左右、称实际焦点),电子被阻挡减速和吸收,其部分动能(约1%)转换为X射线,其余99%以上的能量变成热能。

图1  X射线的产生示意图


X射线的主要性质

      •不可见,以光速直线传播。

      •具有可穿透可见光不能穿透的物质如骨骼、金属等的能力,并且在物质中有衰减的特性。

      •可以使物质电离,能使胶片感光,亦能使某些物质产生荧光。


γ射线的产生及性质

      γ射线是由放射性物质(60Co、192Ir等)内部原子核的衰变过程产生的。


      γ射线的性质与X射线相似,由于其波长比X射线短,因而射线能量高,具有更大的穿透力。例如,目前广泛使用的γ射线源60Co,它可以检查250mm厚的铜质工件、350mm厚的铝制工件和300mm厚的钢制工件。


射线与物质的相互作用

      当射线穿透物质时,由于物质对射线有吸收和散射作用,从而引起射线能量的衰减。


      射线在物质中的衰减是呈负指数规律变化的,以强度为I0的一束平行射线束穿过厚度为δ的物质为例,穿过物质后的射线强度为:

I=I0e-μδ

      式中:

      I:射线透过厚度δ的物质的射线强度;

      I0:射线的初始强度;

      e:自然对数的底;

      δ:透过物质的厚度;

      μ:衰减系数(㎝-1)


射线照相法

      射线照相法是根据被检工件与其内部缺陷介质对射线能量衰减程度的不同,使得射线透过工件后的强度不同,使缺陷能在射线底片上显示出来的方法。如图2所示,从X射线机发射出来的X射线透过工件时,由于缺陷内部介质对射线的吸收能力和周围完好部位不一样,因而透过缺陷部位的射线强度不同于周围完好部位。把胶片放在工件适当位置,在感光胶片上,有缺陷部位和无缺陷部位将接受不同的射线曝光。再经过暗室处理后,得到底片。然后把底片放在观片灯上*可以明显观察到缺陷处和无缺陷处具有不同的黑度。评片人员据此*可以判断缺陷的情况。


图2射线照相法原理


射线荧光屏观察法

      荧光屏观察法是将透过被检物体后的不同强度的射线,投射在涂有荧光物质的荧光屏上,激发出不同强度的荧光而得到物体内部的影象的方法。


      此法所用设备主要由X射线发生器及其控制设备﹑荧光屏﹑观察和记录用的辅助设备﹑防护及传送工件的装置等几部分组成。检验时,把工件送至观察箱上,X射线管发出的射线透过被检工件,落到与之紧挨着的荧光屏上,显示的缺陷影象经平面镜反射后,通过平行于镜子的铅玻璃观察。


      荧光屏观察法只能检查较薄且结构简单的工件,同时灵敏度较差,*高灵敏度在2%~3%,大量检验时,灵敏度*高只达4%~7%,对于微小裂纹是无法发现的。


射线实时成象检验

      射线实时成象检验是工业射线探伤很有发展前途的一种新技术,与传统的射线照相法相比具有实时、高效、不用射线胶片、可记录和劳动条件好等显著优点。由于它采用X射线源,常称为X射线实时成象检验。国内外将它主要用于钢管、压力容器壳体焊缝检查;微电子器件和集成电路检查;食品包装夹杂物检查及海关安全检查等。


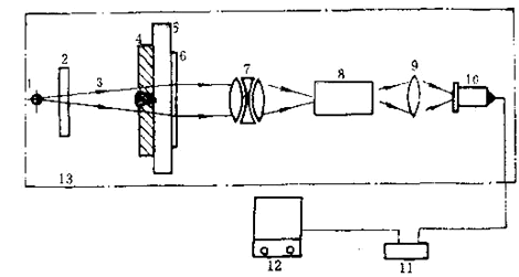
      这种方法是利用小焦点或微焦点X射线源透照工件,利用一定的器件将X射线图象转换为可见光图象,再通过电视摄象机摄象后,将图象直接或通过计算机处理后再显示在电视监视屏上,以此来评定工件内部的质量。通常所说的工业X射线电视探伤,是指X光图象增强电视成象法,该法在国内外应用*为广泛,是当今射线实时成象检验的主流设备,其探伤灵敏度已高于2%,并可与射线照相法相*。该法探伤系统基本组成如图3所示。

图3 X光电增强—电视成法探伤系统

      1:射线源;
      2、5:电动光阑;
      3:X射线束;
      4:工件;

      6:图象增强器:
      7:耦合透镜组;
      8:电视摄象机;

      9:控制器;
      10:图象处理器;
      11:监视器;
      12:防护设施。


射线计算机断层扫描技术

      计算机断层扫描技术,简称CT(Computertomography)。它是根据物体横断面的一组投影数据,经计算机处理后,得到物体横断面的图象。其装置结构如图4所示。

图4射线工业CT系统组成框图

      1:射线源;
      2:工件;
      3:检测器;
      4:数据采集部;

      5:高速运算器;
      6:计算机CPU;
      7:控制器;

      8:显示器;
      9:摄影单元;
      10:磁盘;
      11:防护设施;

      12:机械控制单元;
      13:射线控制单元;

      14:应用软件;
      15:图象处理器。


      射线源发出扇形束射线,被工件衰减后的射线强度投影数据经接收检测器(300个左右,能覆盖整个扇形扫描区域)采集,并进行从模拟量到数字量的高速A/D转换,形成数字信息。在一次扫描结束后,工作转动一个角度再进行下一次扫描,如此反复下去,即可采集到若干组数据。这些数字信息在高速运算器中进行修正﹑图象重建处理和暂存,在计算机CPU的统一管理及应用软件支持下,便可获得被检物体某一断面的真实图象,显示于监视器上。

相关产品